В меню «резервы» Вы можете посмотреть бронирования, которые оформлены на текущий момент. Данная вкладка разделяет информацию на несколько столбцов, где указаны дата создания, дата резерва, статус заявки, имя гостя и его номер телефона, количество гостей и какой стол был забронирован.
В «резервах» можно отсортировать информацию по дате поступления, выставив необходимые дни. Присутствует фильтр: с его помощью Вы можете отсортировать резервы по статусу, количеству, сумме, источнику (хостес или онлайн) и тегам — откуда конкретно пришла онлайн-бронь.
Также есть кнопка «принудительной синхронизации» — иконка двух круговых стрелок. Нажав на нее, Вы произведете процедуру синхронизации данных между устройством, с которого зашли в личный кабинет Reservista и планшетом с приложением.
В строке поиска Вы можете ввести информацию в поле и быстро найти необходимую заявку гостя или резерв. Поиск ведется по имени гостя или номеру телефона. Номер телефона гостя в строке необходимо вводить без семерки, например, 9151234567.
Над строкой поиска Вы можете увидеть общее количество резервов и гостей за указанный период.

В этой же вкладке Вы можете выгрузить имеющиеся резервы в таблицу Excel.
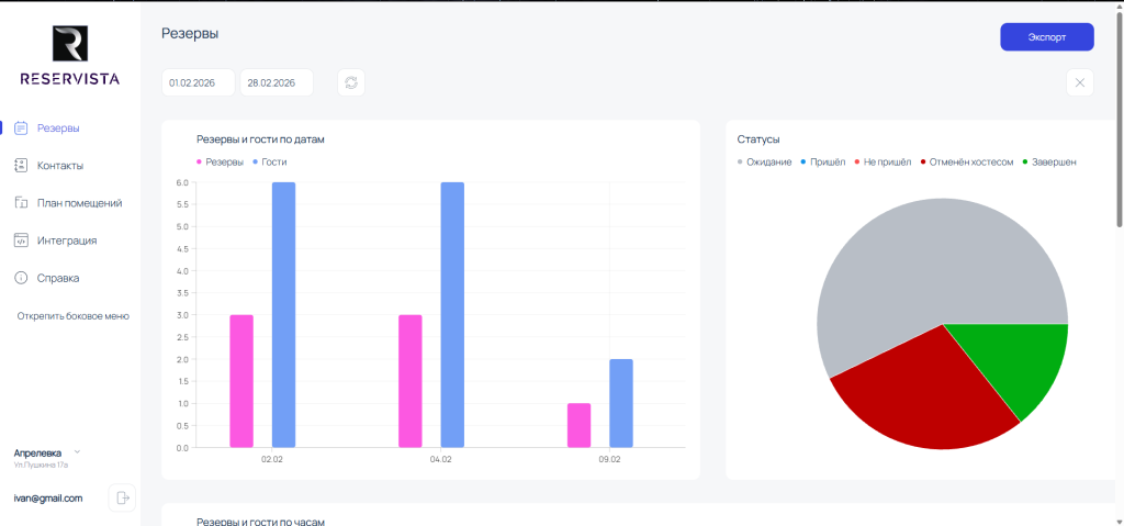
Нажав на значок в виде столбчатой диаграммы, находящийся справа от строки поиска, Вы перейдете в меню аналитики, где у Вас будет возможность посмотреть количество резервов по гостям и датам за выбранный период, изучить показатели в диаграмме по статусам бронирований (ожидание, пришел, не пришел, отменен хостесом или завершен). Дополнительно в меню показаны 2 диаграммы, отвечающие за данные по явке гостей по часам в выбранный период и по источнику резерва (кто из гостей был записан непосредственно через хостес, а кто записался в онлайн формате). Все данные также можно экспортировать.

В личном кабинете, во вкладке «Резервы» есть возможность выгрузить всю информацию о резервах за конкретный период в формате таблицы Excel. Для этого выберите даты начала и конца отрезка времени, за который необходимо выгрузить резервы и после нажмите на кнопку «Экспорт» в верхнем правом углу экрана — сформированная таблица Excel сохранится на устройство.
